
Owen Gunden, one of Bitcoin’s earliest and richest holders, has fully liquidated his BTC stash worth $1.2 billion.
Author: Sahil Thakur
21st November 2025 – Owen Gunden, one of Bitcoin’s earliest and richest holders, has fully liquidated his BTC stash. This massive exit comes just as institutional ownership of Bitcoin ETFs rises and retail sentiment drops sharply.
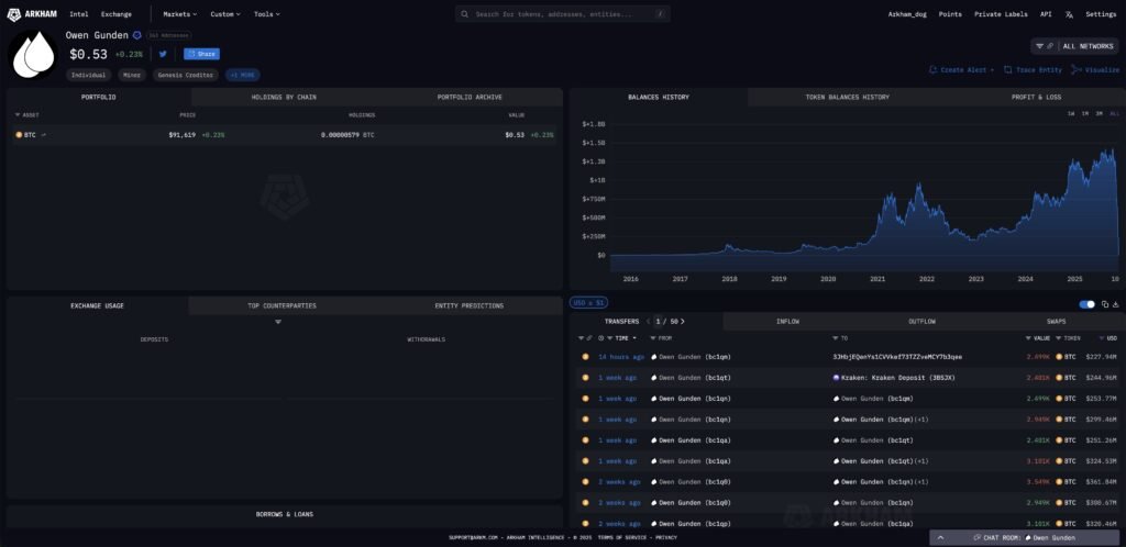
Arkham Intelligence data shows that a wallet linked to Gunden moved 2,499 BTC to Kraken on Thursday. That transaction, worth around $228 million, emptied the wallet. Since October 21, he has sold nearly 11,000 BTC, totaling about $1.3 billion in value.
Gunden is not just any whale. He made his fortune as an early arbitrage trader on platforms like Tradehill and Mt. Gox. Over the years, he built one of the largest onchain positions. Arkham currently ranks him as the eighth-richest individual in crypto.

This exit happens at a time when market sentiment is hitting new lows. CryptoQuant’s Bull Score Index now reads 20 out of 100, which signals extreme bearish conditions.
Bitcoin’s price has also slipped below its October high. Retail trading activity is slowing down, and ETF outflows in November have crossed $2.8 billion.
These factors point to a market that is under pressure. When whales exit during such moments, volatility often rises. But at the same time, these moments sometimes mark the final stage of a correction.
While retail investors are selling, institutions appear to be doing the opposite. According to recent 13-F filings, about 40 percent of U.S. spot Bitcoin ETFs are now held by institutions. That number has increased from 27 percent in the second quarter of 2024.
These filings only include large institutions with over $100 million in assets. So, actual institutional exposure is likely even higher.
This trend shows that professional investors are buying when fear is high. Retail users are reducing their exposure, but institutions are building their positions.
Gunden has not shared a public explanation. However, there are a few possible reasons behind his decision:
Regardless of the reason, the timing has raised eyebrows. Most early Bitcoin adopters do not fully cash out. Many of them hold their coins for years or even decades. Gunden’s complete exit breaks that pattern.
This moment highlights a key shift in Bitcoin’s investor base. Retail participation is falling. Meanwhile, institutions are gaining ground, especially through ETFs.
If this trend continues, Bitcoin could start behaving more like traditional financial assets. That might reduce long-term volatility, but it could also lead to sharper short-term swings.
For now, Gunden’s exit adds weight to the current market correction. At the same time, history suggests that such exits often happen close to turning points. If institutions keep accumulating, the next recovery may already be forming beneath the surface.
Our Crypto Talk is committed to unbiased, transparent, and true reporting to the best of our knowledge. This news article aims to provide accurate information in a timely manner. However, we advise the readers to verify facts independently and consult a professional before making any decisions based on the content since our sources could be wrong too. Check our Terms and conditions for more info.
Hoskinson Says Monero Is What Bitcoin Should Have Been
THORChain Burns 65M RUNE and Cuts Total Supply to 360M
MoonPay Launches MoonAgents Card for AI Crypto Spending
Tether Posts $1.04B Q1 2026 Profit, Reserve Buffer Hits $8.23B
Hoskinson Says Monero Is What Bitcoin Should Have Been
THORChain Burns 65M RUNE and Cuts Total Supply to 360M
MoonPay Launches MoonAgents Card for AI Crypto Spending
Tether Posts $1.04B Q1 2026 Profit, Reserve Buffer Hits $8.23B